🚀 Case Study: Efficiency First

Економія 80 годин на місяць: Автоматизація та міграція в Asana

💡 TL;DR (Коротко про головне)

Працюючи на посаді керівниці відділу контент та фотографки, я швидко помітила повну відсутність системності в робочих процесах компанії і зрозуміла, що з цим потрібно терміново щось робити. Я переконала СЕО компанії перейти на Asana та власноруч інтегрувала її в екосистему MS Teams, налаштувавши всі автоматизації. Переведення команди контенту з хаотичних чатів і таблиць у єдине середовище та впроваджена двостороння синхронізація зекономили десятки годин щомісяця та звели до нуля помилки.

Посада

Head of Content

Особиста економія

~80 год / міс

Звітність

100% Автоматична

Workflow

Zero Copy-Paste

Від хаосу до керованої ефективності

Я побачила, що команда витрачає більше часу на заповнення таблиць, ніж на створення контенту. Це була головна причина для радикальних змін, які я ініціювала.

Щоденна рутина:

  • Завдання в Telegram-чатах (інформація губиться).
  • Пошук ТЗ у 6+ різних Google Таблицях та списках Teams.
  • Ручне копіювання посилань на контент у звіти.
  • Постійне перепитування технічних деталей у Teams.
~5 год

ручної роботи на кожного учасника команди щотижня

Технічний Workflow: Як я вивільнила час

Ключем до успіху стала інтеграція, яку я розробила власноруч. Скрипти стали "невидимими асистентами" команди, повністю замінивши ручну роботу.

📋

Крок 1: Агрегація запитів без участі людини

  • ▪️
    За допомогою Apps Script (написаного мною з Gemini) побудовані зв'язки між 6+ таблицями та списками з MS Teams.
  • ▪️
    Замовники залишаються у своїх таблицях, але їхні дані я перетворила на структуровані задачі в Asana.
Google Apps Script Code

Бізнес-результати: Економія часу завдяки Asana

Автоматизація — це не тільки зручність, це гроші компанії. Я розробила систему, яка дозволила команді вивільнити колосальний ресурс часу.

~80 год
Місячний ресурс відділу

Час, який я вивільнила від рутинного "перекидання" посилань та статусів вручну.

100%
Прозорість звітності

Я надала СЕО інструмент для миттєвого отримання цифр та KPI. Формування звіту тепер займає 0 хвилин.

🚀 KPI на базі даних

Я налаштувала KPI на основі даних Asana: кількість та складність виконаних задач, а також дотримання дедлайнів.

Вивільнений мною час команди (год / тиждень)

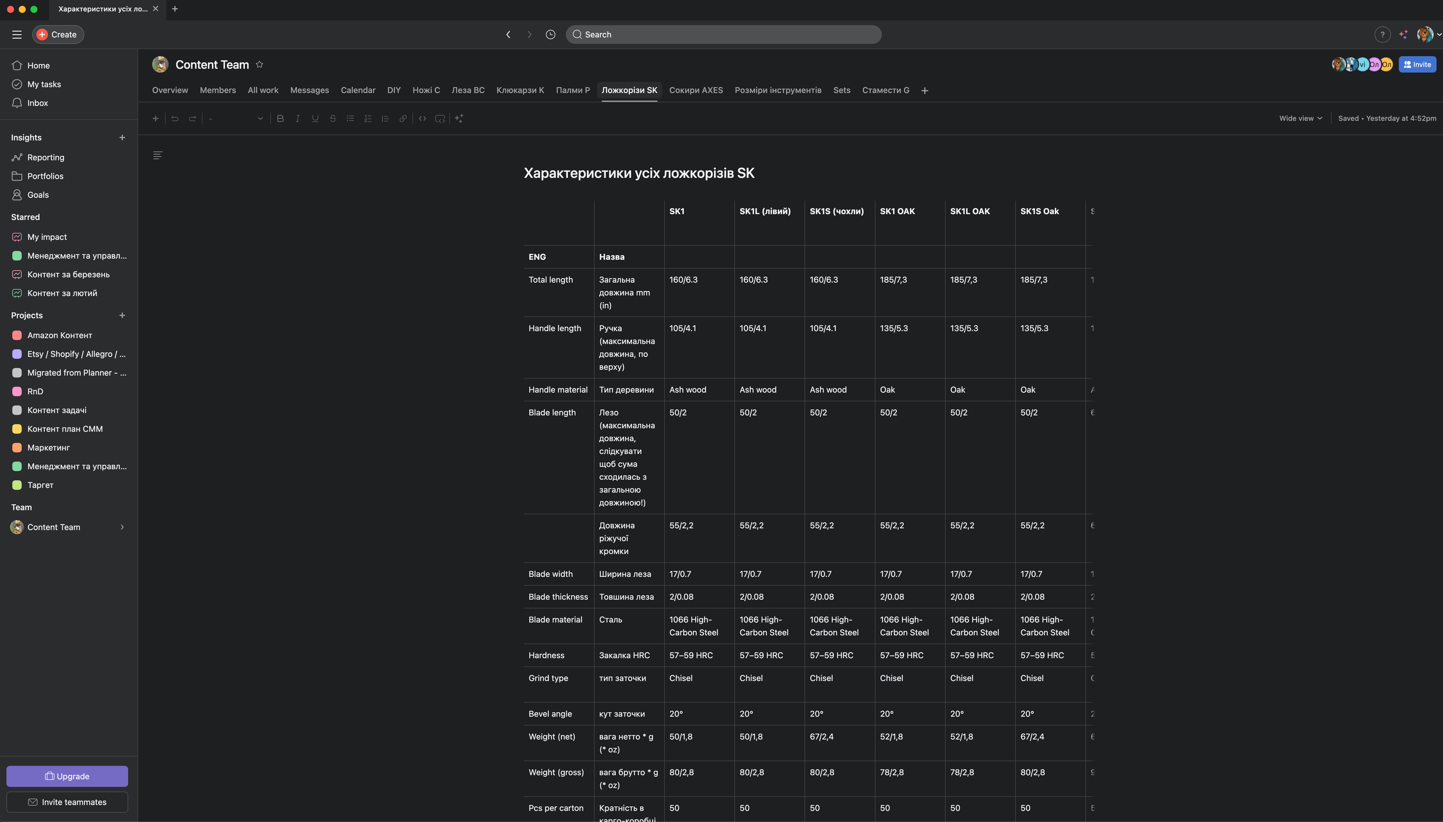
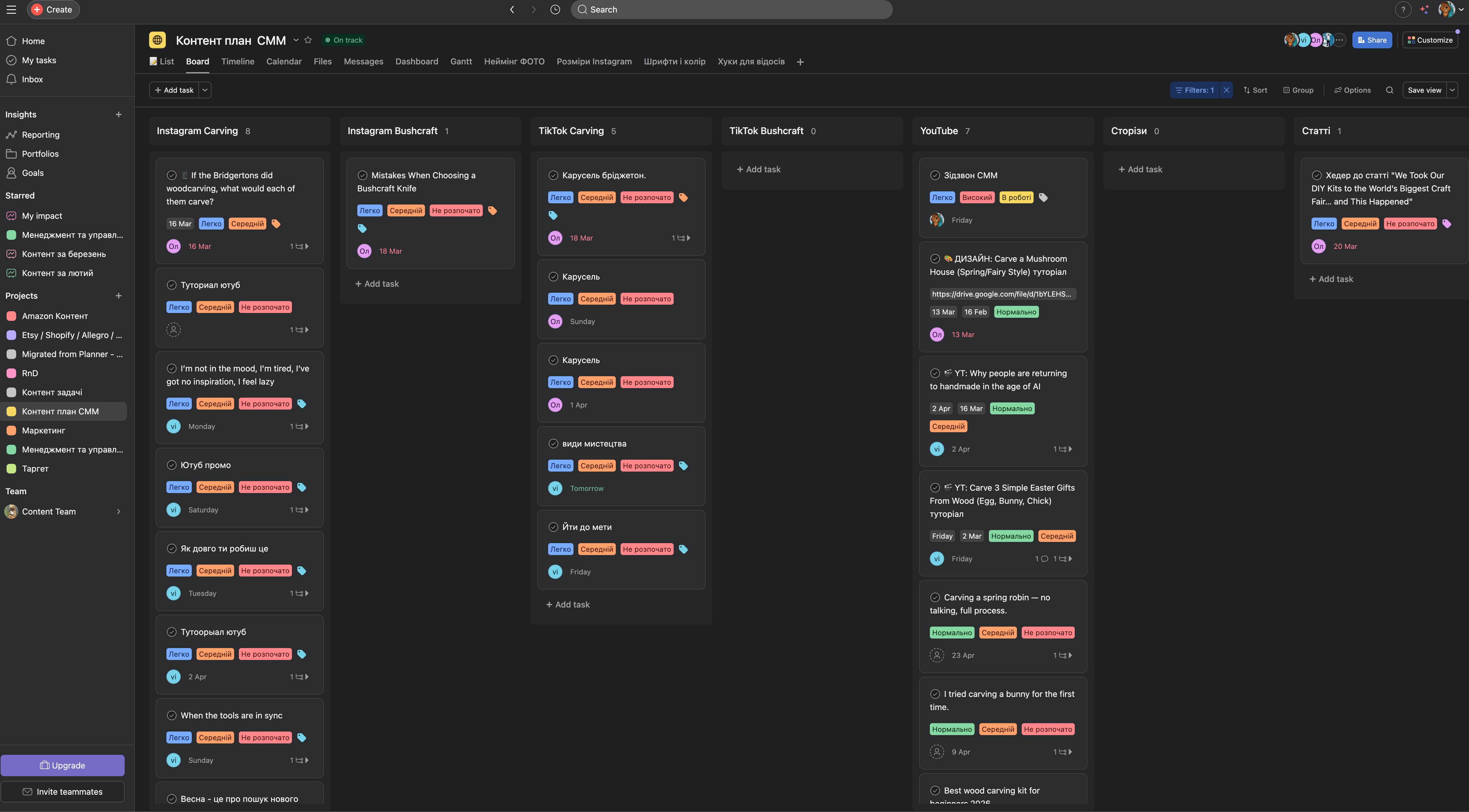
📸 Докази ефективності:

Я розробила нову ієрархію зберігання:

Google Drive Structure

Моя автоматизація оновлення таблиць замовників:

Google Sheets Automation

🚀 Висновок: Час — найцінніший актив

Автоматизація рутини дозволила команді повернутися до своєї основної мети — створення якісного контенту. Я зекономила 15-20 годин на тиждень, ліквідувала потребу в "перемиканні" між 5+ сервісами та надали СЕО інструмент для 100% прозорого управління. Команда тепер працює не більше, а розумніше.